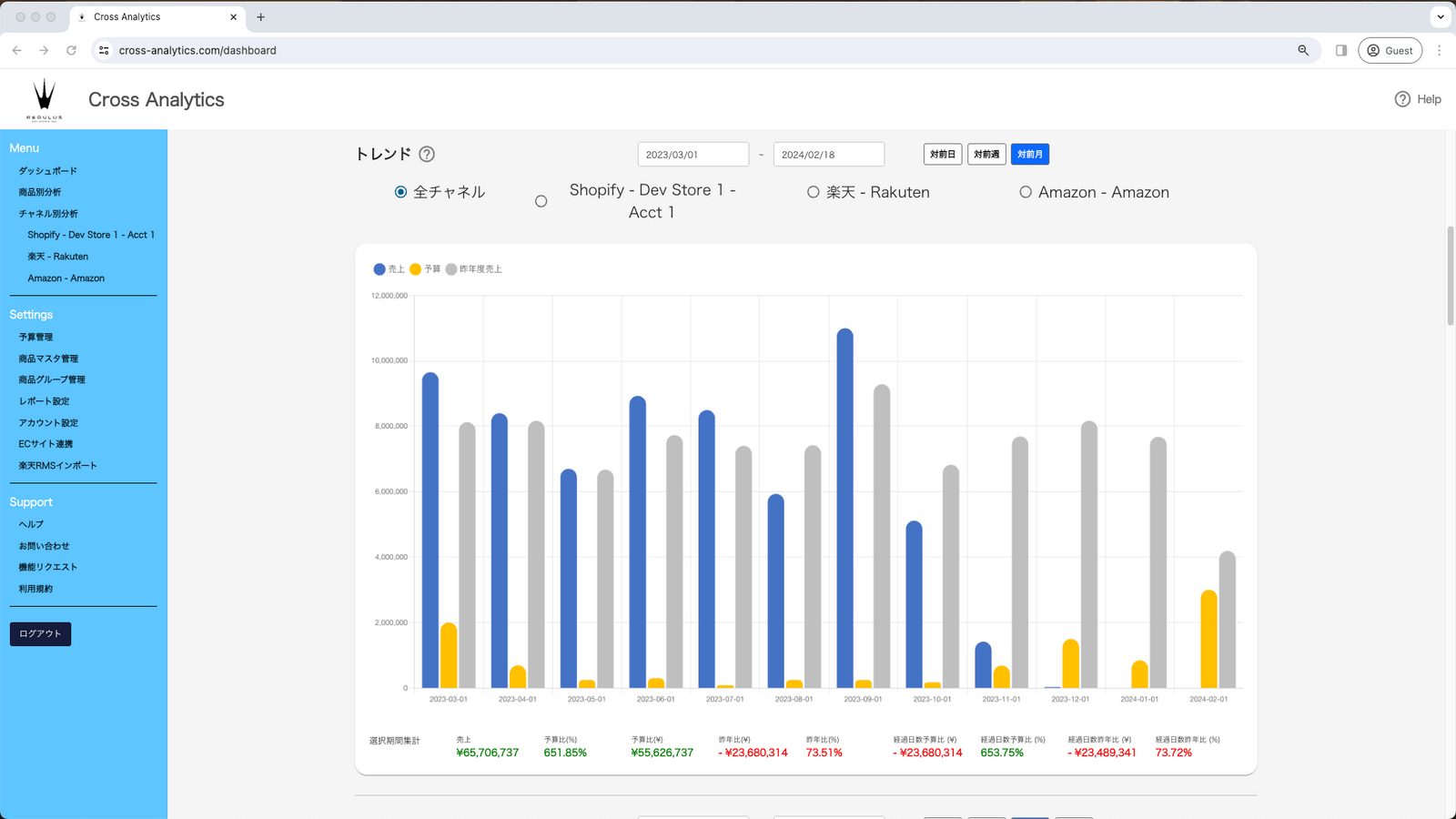
This app analyzes and shows how your business is performing overall, by channel, and by product.
This app will gather relevant performance data via API and compute and display them in a manner that merchants can easily compare each of their shop and respective product sales over the past day, week, month, or year. This reduces a merchant's spreadsheet/paper work and can see shop and product performance on demand.